当前,新型储能正从“政策驱动”迈向“市场驱动”的新阶段,行业竞争格局加速演变。1月28-29日,由北极星电力网、北极星储能网共同主办的“2026年中国储能技术创新应用研讨会暨第四届‘北极星杯’储能影响力企业评选”隆重举行。
壹号娱乐新能源凭借在综合能源服务领域的持续深耕与模式创新,尤其在独立储能电站“投、建、运、交易”全链条、一站式的服务能力,成功获评“第四届‘北极星杯’——储能优秀投资/运营企业”。这一荣誉不仅是对公司运营实力的认可,更是对其向综合能源服务商全面升级的战略印证。

从设备商到服务商,打造一站式能源服务解决方案
面对储能行业市场化转型的机遇,壹号娱乐新能源积极推动自身业务转型,从传统的设备与解决方案提供商,向覆盖项目全生命周期的综合能源服务商持续升级。
目前,公司围绕独立储能电站,已构建起“前期投资规划+技术方案设计+设备供应与建设支持+智慧管理运维+电力交易决策赋能”的一体化服务模式,真正实现“投、建、运、交易”闭环。
在硬件支撑层面,壹号娱乐新能源拥有液冷储能(浸没式)PACK、柜式储能、集装箱式储能等多元产品矩阵,并具备核心设备的自研能力,为项目高效交付与可靠运行奠定基础。

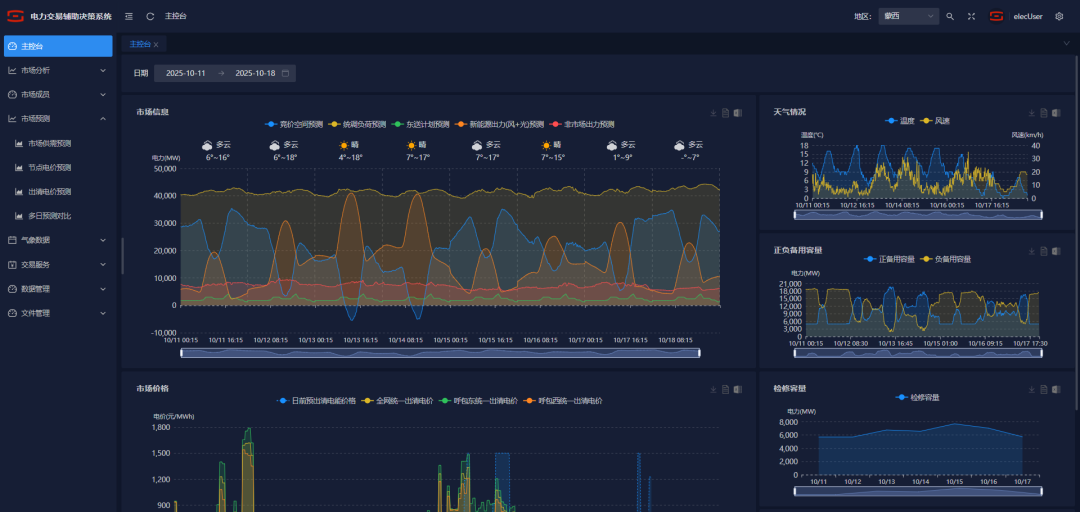
在软件与服务层面,公司依托人工智能、大数据与云计算技术,自主研发了覆盖电池全生命周期智能监测、安全预警、能量管理及电力交易辅助决策的智慧能源综合管理平台,不仅保障储能系统安全、延长电池寿命,更通过智能运营提升电站整体收益。

项目实践验证商业模式、赋能储能资产可持续增值
目前,在蒙西、甘肃、山东等电力改革先锋市场,壹号娱乐新能源通过深入区域市场,充分理解市场规则和政策优势,不断夯实储能资产运营实战经验。
针对储能电站,公司已构建起“现货交易+辅助服务”的商业模式,与客户共同承担风险、托底收益,切实保障项目经济性。
典型案例1
壹号娱乐新能源负责运营的内蒙古100MW/400MWh独立储能项目,依托壹号娱乐AI电力交易辅助决策系统和精益化能源服务体系,2025年实现收益远超同时期、同规格项目,业绩在蒙西市场名列前茅。


典型案例2
由壹号娱乐新能源主导建设的甘肃350MW/700MWh独立储能电站,在甘肃高度市场化的政策背景下,项目通过技术部署与运营策略协同,可参与现货交易和二次调频辅助服务,从而扩展了未来运营的商业潜力。

荣获“储能优秀投资/运营企业”,是行业对壹号娱乐新能源持续深耕与前瞻布局的高度认可。面向未来,我们将继续以“智启零碳 共创绿色未来”为使命,依托自主研发的商用AI算法,为综合能源服务注入智慧内核。通过精准预测、智能调控与动态优化,全面提升储能系统效率与收益能力,优化投资回报周期,为客户打造更安全、更高效、更经济的可持续能源解决方案。
提交信息后,业务人员将尽快与您联系
用微信扫一扫,关注我们取得联系